CheckMK
animails предоставляет возможность проверки обновлений с помощью собственного скрипта обновления.
Если вы хотите проверять наличие обновлений animails с помощью checkmk, вы можете создать исполняемый файл в каталоге local агента checkmk (обычно /usr/lib/check_mk_agent/local/) с именем animails_update и следующим содержимым:
#!/bin/bash
cd /opt/animails/ && ./update.sh --check-tags >/dev/null
status=$?
if [ $status -eq 3 ]; then
echo "0 \"animails_update\" animails_update=0;1;;0;1 No newer tags available."
elif [ $status -eq 0 ]; then
echo "1 \"animails_update\" animails_update=1;1;;0;1 New tag is available.\nThe changes can be found here: https://github.com/animails/animails/releases/latest"
else
echo "3 \"animails_update\" - Unknown output from update script ..."
fi
exit
Чтобы проверять наличие любых изменений в коде, просто создайте исполняемый файл со следующим содержимым:
#!/bin/bash
cd /opt/animails/ && ./update.sh -c >/dev/null
status=$?
if [ $status -eq 3 ]; then
echo "0 \"animails_update\" animails_update=0;1;;0;1 No updates available."
elif [ $status -eq 0 ]; then
echo "1 \"animails_update\" animails_update=1;1;;0;1 Updated code is available.\nThe changes can be found here: https://github.com/animails/animails/commits/master"
else
echo "3 \"animails_update\" - Unknown output from update script ..."
fi
exit
Если animails установлен не в директорию /opt/, скорректируйте путь во второй строке.
После этого выполните переинвентаризацию сервисов для вашего хоста animails в checkmk, и новый тип проверки с именем animails_update станет доступен для выбора.
Скрипт animails_update будет запускаться при каждом опросе агента checkmk. Вы можете кэшировать результат, поместив скрипт в подпапку, название которой соответствует количеству секунд кэширования.
Например, путь /usr/lib/check_mk_agent/local/3600/ будет кэшировать ответ на 3600 секунд (1 час).
Скриншоты¶
Обновления отсутствуют¶
Если обновлений или новых тегов нет, отображается статус OK.
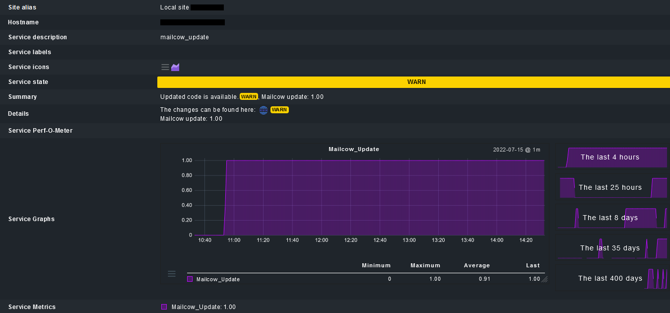
Доступны новые обновления¶
Если доступны обновления или новые теги, отображается статус WARN.
Если вместо этого требуется статус CRIT, замените 7-ю строку следующим кодом:
echo "2 \"animails_update\" animails_update=1;1;;0;1 Updated code is available.\nThe changes can be found here: https://github.com/animails/animails/commits/master"
Подробный вывод проверки¶
- Содержит ссылку на коммиты animails в GitHub, если обновления доступны.
- Также отображаются метрики (не только при наличии обновлений):
- 0 = Обновлений нет
- 1 = Доступны новые обновления


